近年来,随着新材料、新技术的发展,特别是电子控制技术的发展,人们逐渐找到了解决涡轮增压种种问题的办法。
1、电子油门和缸内直喷解决高油耗
涡轮增压发动机经济性不好的原因是为了防震爆,牺牲了燃油的经济性,而节油的关键就在于解决震爆问题。
受益于新技术的发展,现在大多数的汽车都是电子油门,引擎管理系统能够根据当时温度、燃料品质、海拔高度及其他因素控制歧管压力与燃油压力,通过传感器感知信息,控制供油,进而防止震爆成为可能。
通过电子控制手段,涡轮增压发动机的燃油经济性问题有了很大提升。现在的涡轮增压发动机油耗不再偏高,甚至同等功率下油耗还低于自然吸气发动机不少,有很好的经济性。
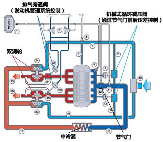
2、双涡轮、双涡管减少迟滞和非线性
涡轮的非线性和迟滞,与涡轮的大小密切相关。涡轮尺寸越小,越容易带动,起作用的转速就可以低一些。但是高速的时候加速作用有限。涡轮越大,延迟越严重,但是高速的时候作用明显。
为了解决这个矛盾,发展出来双涡轮技术,一个小涡轮易于推动,一个大涡轮在高速时发挥作用。这样涡轮动力的非线性和迟滞依然存在,但是程度减轻了很多。

双涡轮(左)、双涡管(右)涡轮增压结构
双涡轮虽然不错,但是两个涡轮把成本进一步提高,只能应用于高档车型上。于是,人们又从排气上想办法发展出双涡管。正常涡轮接到发动机的排气管上,但是发动机有多个气缸,冲程不同,有的气缸进气,有的气缸排气影响了排气的效率。而双涡管把气缸分组,没有进气气缸干扰,提高了排气的效率,也就提升了涡轮的效率。所以双涡管的涡轮介入可以早一点,涡轮迟滞可以轻一点。现在被宝马广泛应用,BMW记的汽油机用的都是双涡管技术。
3、新材料、电控技术解决寿命
涡轮过去难以普及的重要原因就是成本,极高转速、高温对材料和工艺的要求非常苛刻,成本高、寿命短。而最近几年,新材料的发展和机械加工,尤其是数控技术的发展,让涡轮的制造加工难度降低、成本降低、寿命提升,这就给涡轮增压的普及铺平了道路。
对于涡轮增压不能马上熄火的问题,也用电控来解决了。即使驾驶员立即熄火,行车电脑依然会保证一段时间涡轮的润滑和冷却系统工作,避免了涡轮损坏。
京ICP证100580号 | 互联网新闻信息服务许可证 (1012009003) | 京公网安备110401200155 | 中国互联网视听节目服务自律公约
广播电视节目制作经营许可证(广媒)字第185号 | 信息网络传播视听节目许可证(0111630)
关于我们 | 广告服务 | 联系我们 | 本站地图 | 投稿邮箱 | 版权声明
Copyright ? 2008-2012 by www.workercn.cn. all rights reserved